PRAIDICT-live

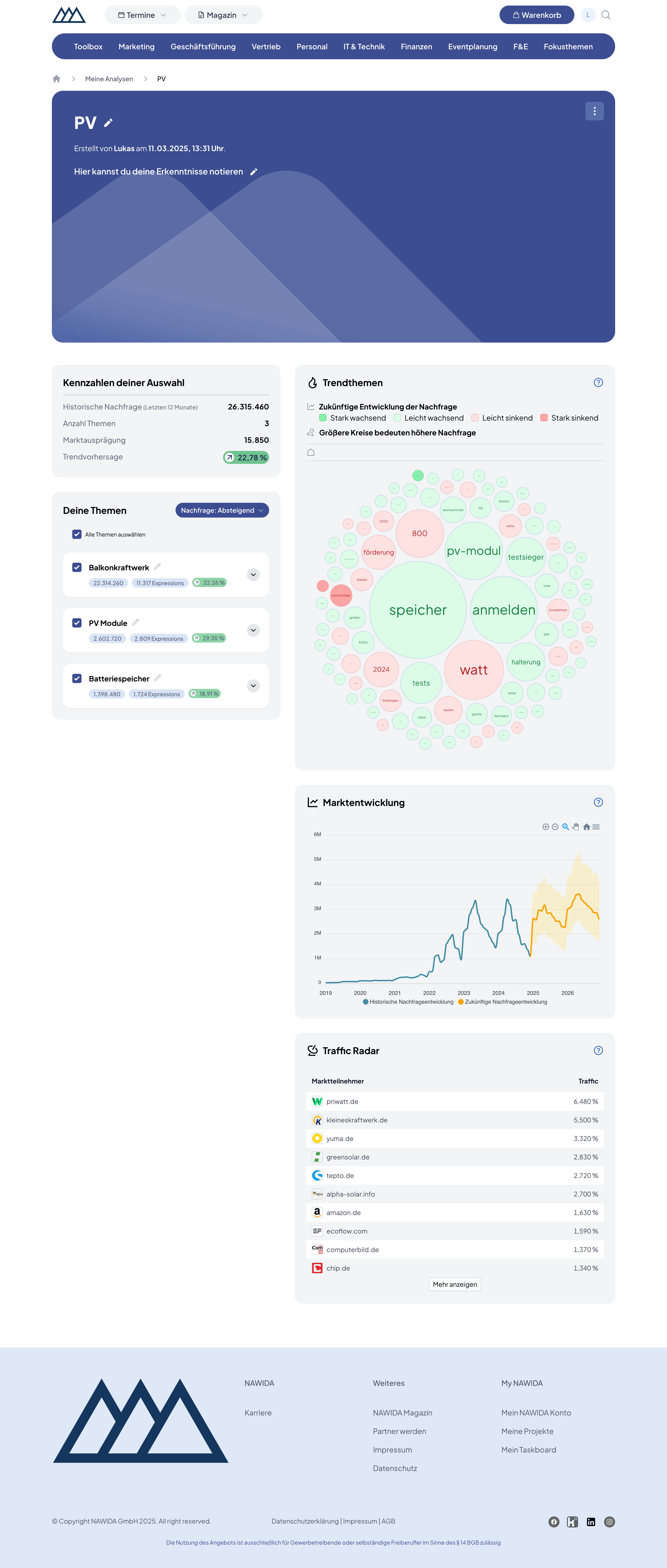
Mit PRAIDICT-live lässt sich der deutsche Markt in Echtzeit analysieren. Der Nutzer kann darüber herausfinden, wie die Nachfrage nach bestimmten Themen aussieht, und erhält eine Prognose für die nächsten 24 Monate.

Im Hintergrund werden dafür 13 Milliarden Datensätze mit Hilfe von PostgreSQL und Clickhouse verarbeitet und analysiert.

Im Zentrum steht die Suche, mit der der Nutzer den Markt erforschen kann. Anschließend lassen sich die Ergebnisse in Projekten abspeichern.

Eingesetzte Technologien

PHP
Laravel
Vue.js
Inertia.js
Filament
TailwindCSS
PostgreSQL
Clickhouse
GitHub Actions

Screenshots

Zurück zur Übersicht